jj_02_03_007v
-


005

De Q-factor van een spoel heeft vooral betrekking op de:

a   eigen capaciteit van de spoel.
b   verhouding diameter spoel / diameter draad.
c   bereikbare selectiviteit.
d   hoogst mogelijke resonantiefrequentie.
-


006

X is een kwartskristal voor 7 Mhz (grondtoon).
UI wordt opgewekt door een signaalgenerator met een instelbare frequentie fg.
Als fg heel langzaam van 6.99 naar 7.01 Mhz wordt veranderd, is op de voltmeter te zien dat het kristal resoneerd.
Op de voltmeter ziet men:

a   een dip gevolgd door een piek
b   een piek gevolgd door een dip
c   alleen 1 piek
d   alleen 1 dip
-


007

Onafhankelijk van de waarden van de onderdelen geldt bij resonantie:

a.  Ur = Ul
b.  Ur = Ub
c.  Ur = Uc
d.  Ul = Ub
-


008

In een versterker wordt de 80 meter amateurband (3,5 – 3,8 MHz) in zijn geheel versterkt.
De bandbreedte van deze versterker moet minimaal zijn:

A. 300 kHz
B. 600 kHz
C. 3,5 MHz
D. 3,8 MHz
-


009

De spanningsbron levert een wisselstroom van 3 ampere.
De stroom door de condensator is 1 ampere.
Hoe groot is de stroom door de spoel?

a   1 A
b   2 A
c   3 A
d   4 A
-


010

De resonantiefrequentie fo van een kring, welke opgebouwd is uit een spoel met een zelfinductie L en een condensator met een capaciteit C wordt bepaald door de formule:

a   f0 = 1/2π
L:C
b   f0 = 2π
LC
c   f0 = 1/2π x 1/
LC
d   f0 = 2π x 1/
LC
-



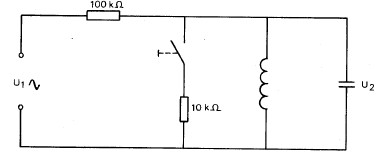
011

De kring wordt aangesloten op zijn resonantiefrequentie.
Na het sluiten van de schakelaar wordt:

a   de spanning U2 groterde bandbreedte van de kring groter
b   de spanning U2 groterde bandbreedte van de kring kleiner
c   de spanning U2 kleinerde bandbreedte van de kring groter
d   de spanning U2 kleinerde bandbreedte van de kring kleiner
-


012

Een parallelkring van een spoel en een condensator is aangesloten op een wisselspanning.
Het faseverschil tussen de stroom door de spoel en die door de condensator bedraagt:

a   0 graden
b   90 graden
c   180 graden
d   270 graden
-


013

De kwaliteitsfactor Q van een spoel wordt bepaald:

a   door het product van reactantie en weerstand
b   door de quotient van de reactantie en de weerstand
c   uitsluitend door de zelfinductie
d   uitsluitend van de weerstand
-


014

Over een verliesvrije parallelkring staat een sinusvormige spanning.
De stroom door de spoel:

a   loopt 900 voor op de stroom door de condensaror
b   loopt 900 na op de stroom door de condensator
c   is in fase met de stroom door de condensator
d   is in tegenfase met de stroom door de condendsator
-


015

In de schakeling is de stroom door de spoel 100 mA en de stroom door de condensator 100 mA.
Hoe groot is de stroom I

a   0 mA
b   100 mA
c   200 mA
d   300 mA\
-


016

Een seriekring kan worden gedacht te zijn opgebouwd uit de serieschakeling van een condensator, spoel en een weerstand.
De kwaliteitsfactor van de kring is evenredig met:

a   L x R
b   L / R
c   R / L
d   1 / LxR
-


017

Een serieschakeling met hoge Q mag op zijn resonantiefrequentie vervangen gedacht worden door:

a   een kortsluiting
b   een lage weerstand
c   een hoge weerstand
d   een oneindige hoge weerstand
-


018

De stroom door de weerstand is:

a   4 A
b   2 A
c   12 A
d   8 A
-


001

De Q-factor van een spoel heeft vooral betrekking op de:

a   verhouding diameter spoel / diameter draad
b   bereikbare selectiviteit
c   eigen capaciteit van de spoel
d   hoogst mogelijke resonantiefrequentie
-


002

Dit is de frequentiekarakteristiek van een resonantiekring
De kwaliteitsfactor [Q] van deze kring bedraagt

a   16.7
b   25
c   100
d   50
-


004

Drie gelijke spoelen met dezelfde Q-factor worden in serie geschakeld
Er is geen magnetische koppeling
De Q factor van de kring

a   wordt 3* hoger
b   wordt 3* lager
c   wordt 9* hoger
d   blijft gelijk.
-


003

Drie gelijke spoelen met dezelfde Q-factor worden parallel geschakeld
Er is geen magnetische koppeling
De Q-factor van de schakeling

a   blijft gelijk
b   wordt 9* lager
c   wordt 3* lager
d   wordt 3* hoger